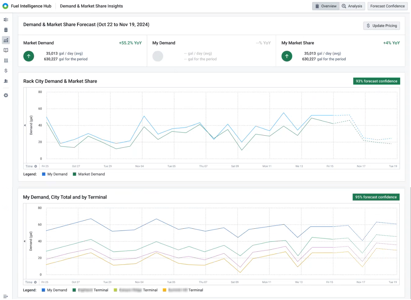
The Demand & Market Share Insights page enables you to quickly understand market movements down to the regional and terminal levels.

Beyond viewing graphs, this page provides forecast confidence data. Forecast confidence is a measure of how likely a forecast is to be accurate based on past performance. The higher the confidence level, the more certain the prediction.
From this page, click the Forecast Confidence button to view backtesting data.
